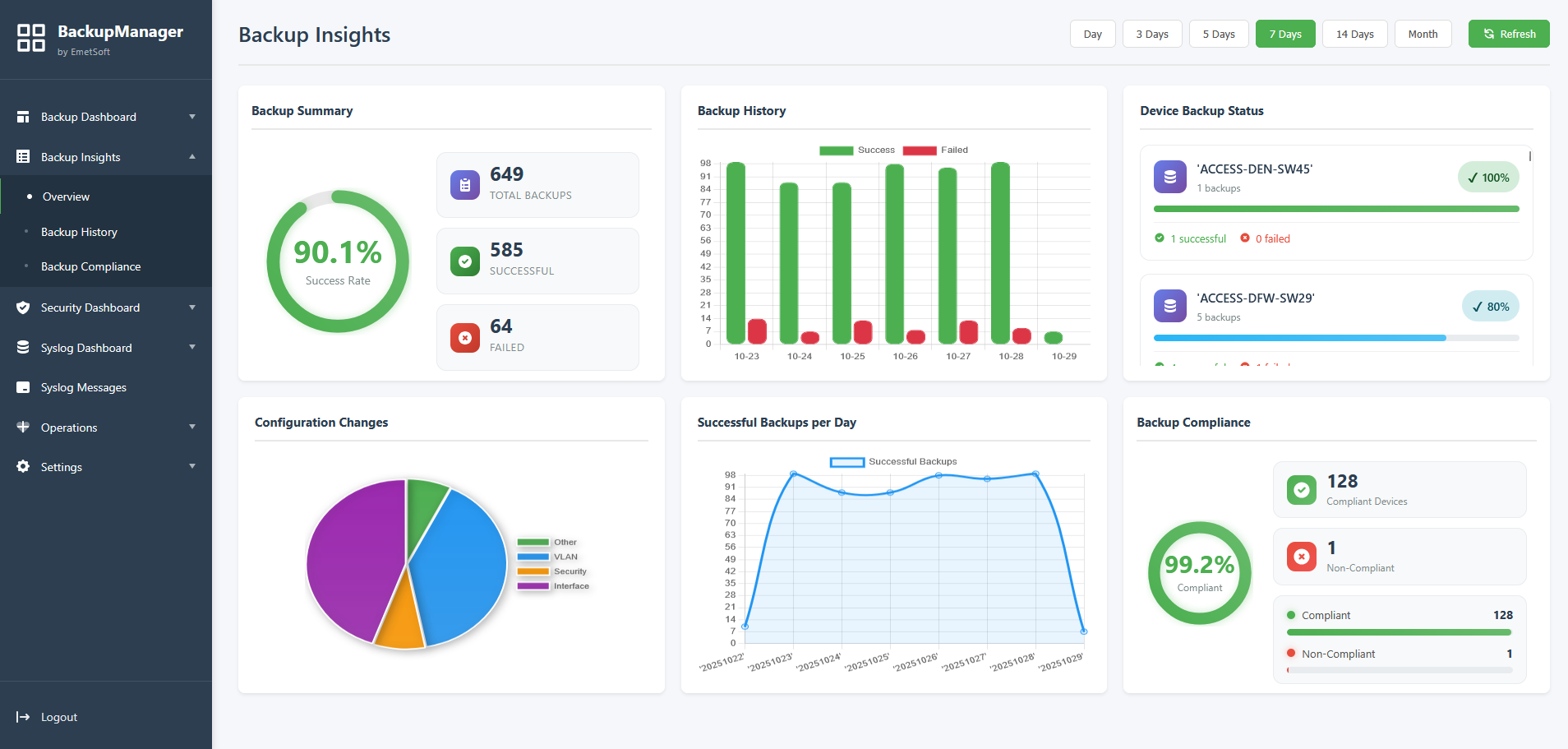
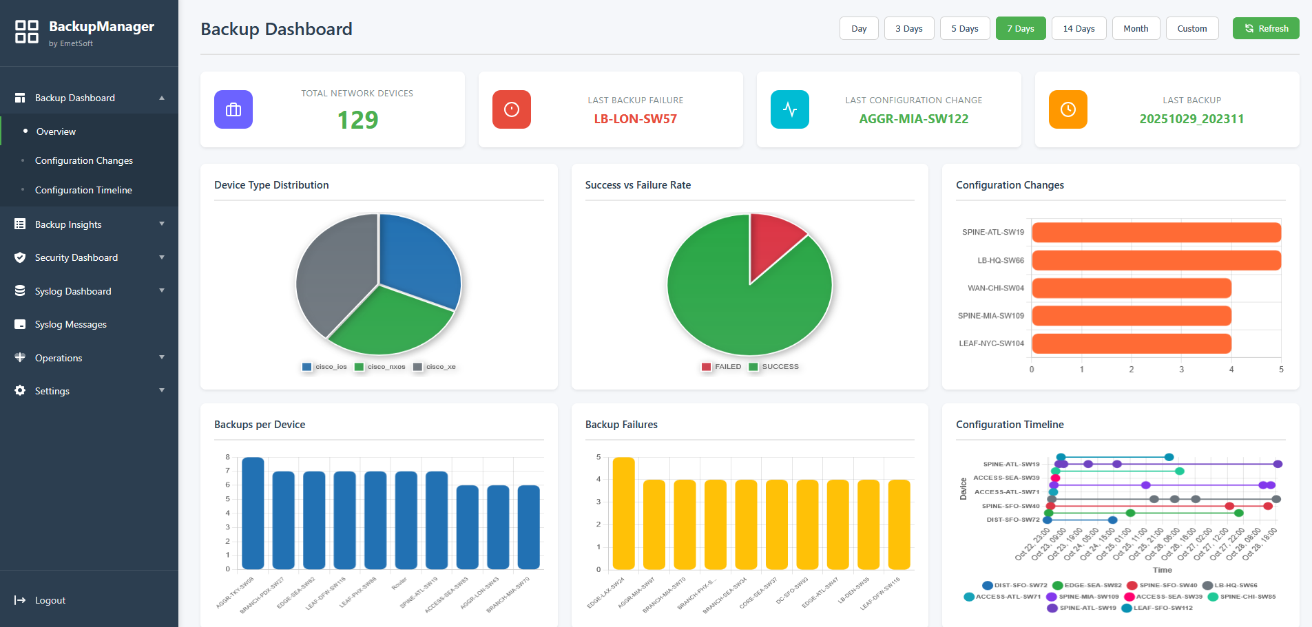
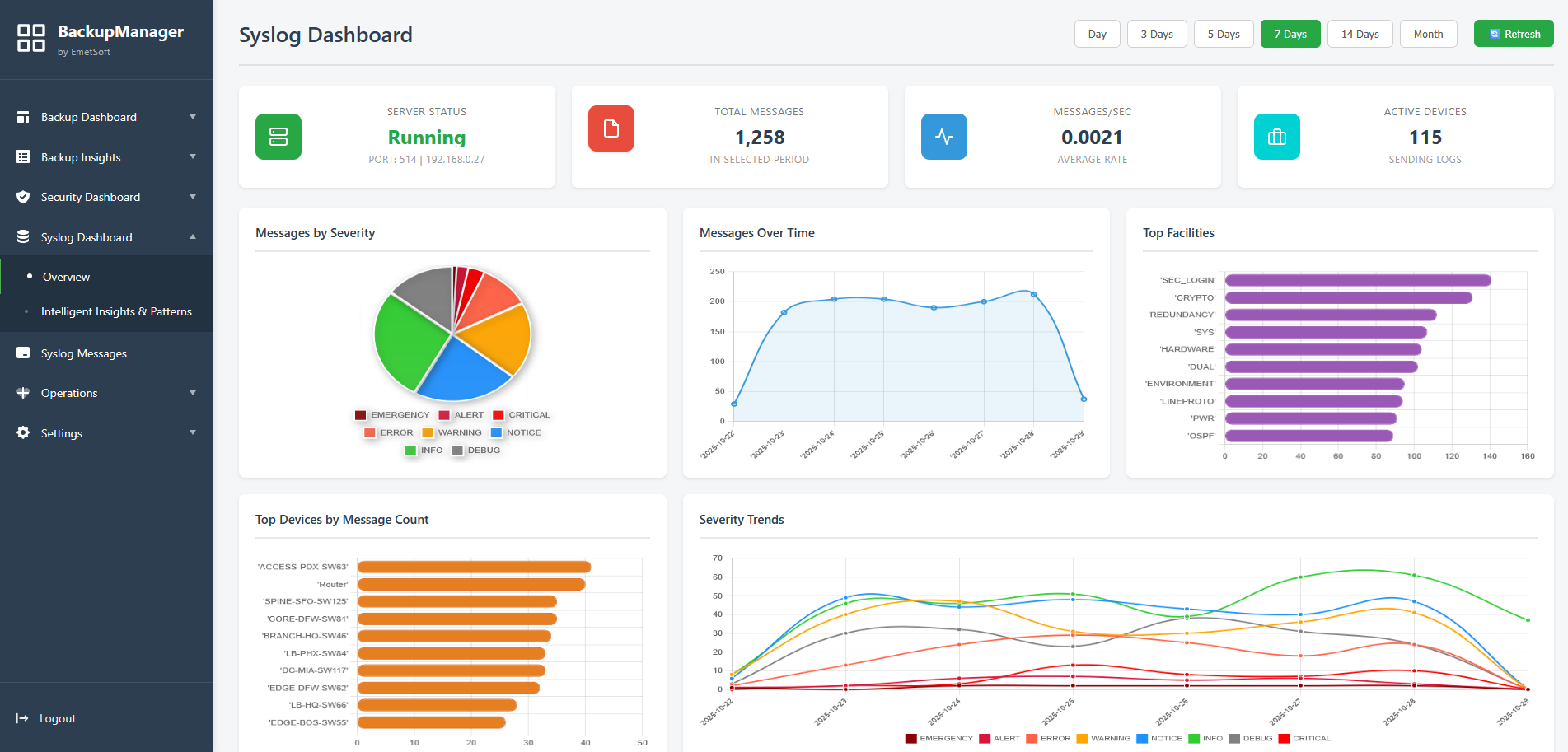
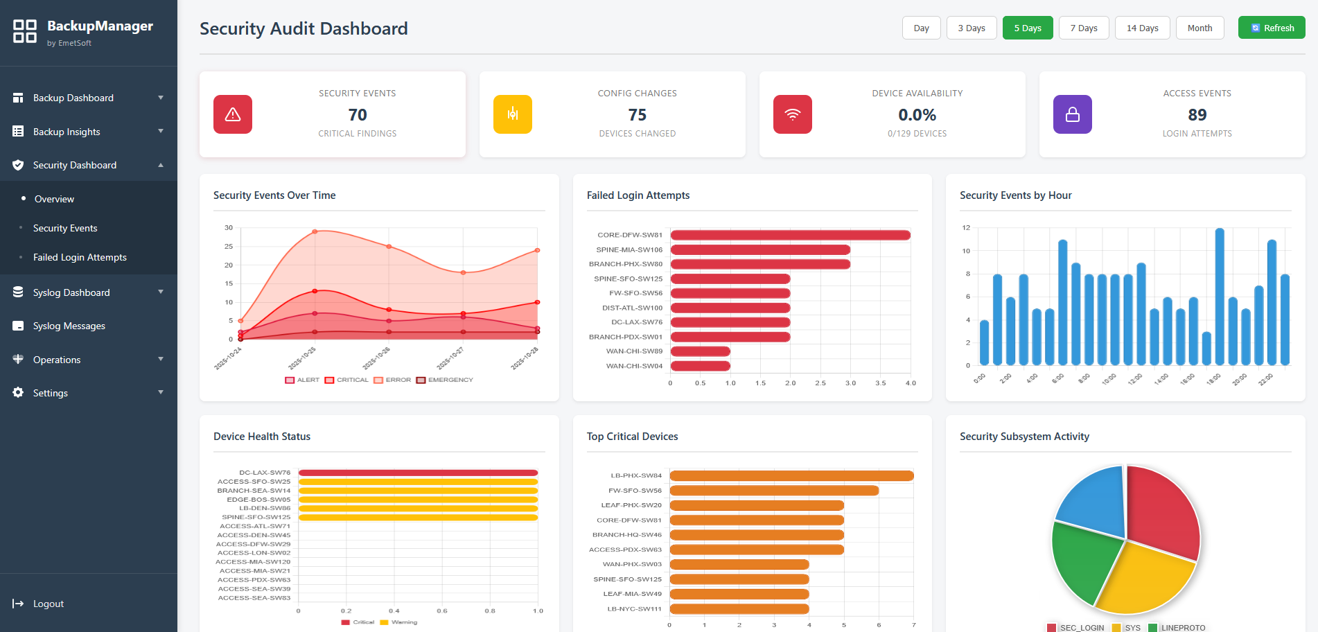
Explore the Network Backup Manager interface and see some of the features in action
Click to view full size
The How-To section is currently under development.
We're working hard to bring you comprehensive guides and tutorials.
This section will be available soon!